바닥(Infra)부터 천장(App)까지 E2E를 지어 올리는 포트폴리오
2024.03 - 2026.01

Python, TypeScript, Java, SQL, Next.js, Spring Boot, FastAPI, Proxmox VE, Docker, Jenkins, Terraform, Ansible, Grafana, Prometheus, Sentry, GCP / OCI, Cloudflare Zero Trust

📆 2025.08. ~ 2026.02.26. (6개월)
🏢 디지털 마케팅 에이전시 - PTKOREA
🚫 회사 보안 정책으로 소스코드 비공개, 일부 이미지 블러 처리
팀원 | 권민재, 이정혁(팀장), 이재환
멘토 | 정상기(Jack), 황지원(Toby), 장서현(Jelly)
기여 | 명도 대비 검수 로직 개발, 백엔드 개발, 클라우드 인프라 관리
협업 | PTKOREA 실무진과 매주 주간 미팅을 통한 애자일 기반 요구사항 반영 및 고도화
이에 따라 디지털 마케팅 에이전시인 PTKOREA와 협력하여 글로벌 전자제품 e-commerce 페이지를 대상으로 웹 접근성 중 명도 대비와 웹 페이지의 헤딩 구조 검수 자동화 프로젝트를 진행하였습니다.
graph TD
Client[Client Dashboard] -->|1. URL & Env Input| Spring[Spring Boot Server <br/> Task Allocator / Producer]
DB[(Cloud SQL <br/> Time-series Result)]
Spring -.->|4. Save Result| DB
subgraph "Python Worker Nodes"
Py1[Python Worker 1 <br/> CRAFT OCR]
Py2[Python Worker 2 <br/> CRAFT OCR]
end
Spring <==>|2. WebSocket Connection <br/> Task Queueing| Py1
Spring <==>|2. WebSocket Connection <br/> Task Queueing| Py2
Py1 -->|3. Scanning & Validation| DOM_Analysis[DOM & Vision Analysis]
style DB fill:#f9d0c4,stroke:#333,stroke-width:2px,color:#000
2025 SW 마이스터고 연합 해커톤 대상 (부총리 겸 과학기술정보통신부장관상)

📆 2025.11.05. ~ 2025.11.07. (3일)
🏆 2025 SW 마이스터고 연합 해커톤 대상 (부총리 겸 과학기술정보통신부장관상)
팀원 | 김준혁(Front), 양병건(Front), 임세혁(Back)
기여 | 확장 개발 및 백엔드 개발
최근, AI 브라우저의 인기가 높은데요, AI브라우저에서는 웹 상에서 결제, 예약 등 번거로운 작업을 AI가 대신 처리해주는 AI 에이전트 기능이 핵심 기능입니다. 하지만 최근들어 AI브라우저의 보안 취약점들이 나타나고 있습니다.
일반적인 게시판 사이트처럼 보이지만, 실제로는 프롬프트 인젝션 공격 기법이 적용된 페이지로, 게시판 글을 작성할 때에 무조건 가장 하단에 IP주소를 기재하도록 프롬프팅 되어 있습니다.
평소 최신 기술 동향과 이슈들을 계속 모니터링하는 습관을 들여놓은 덕분에, 당시의 큰 보안 이슈였던 AI Browser의 Prompt Injection 공격을 주제로 선정하기 수월했습니다.
초기 계획에서는 Browser Agent를 새로 구현하거나, 기존의 Open Source Agent를 수정하여 구현할 계획이었습니다. 하지만, 3일이라는 해커톤 기간 안에 당장 실질적으로 활용 가능한 솔루션을 만들기에는 무리가 있겠다는 판단을 하였습니다.
당시 출시되어 있던 AI Browser들이 모두 Chromium 기반임을 이용하여 Chrome Extension을 만들어 악의적 프롬프트 요소가 DOM내에 있는지 검사하는 솔루션을 제작하게 되었습니다.
DOM내에서 악의적 의도를 가진 프롬프트를 탐색하기 위한 Chrome Extension 측 로직을 개발하였습니다.
해당 검사에서 은닉으로 의심되면, 해당 텍스트가 실제로 악의적 목적을 가지고 있는지 Backend 측으로 전송하여 검증합니다.
Chrome Extension에서 은닉 의심 항목들의 텍스트를 전달받아, 실제로 악의적 의도가 있는지 점수화를 하는 Backend 로직을 개발하였습니다.
검증 로직에서는 Prompt Injection 여부를 판단하는 Text Classification 모델을 1차적으로 사용 후, 인젝션으로 판단된 항목에 대해서만 LLM을 이용하여 위험성 점수를 계산해 반환하도록 했습니다.
flowchart LR
DOM[DOM Text] --> CM[Classfication Model] --인젝션 의심--> LLM[LLM Judge] --score < 0.5--> P
LLM --score >= 0.5--> W([Warning])
CM ----> P([Pass])
style P fill:#79b8f7,stroke:#333,stroke-width:2px,color:#000
style W fill:#ff739a,stroke:#333,stroke-width:2px,color:#0002025 부산소프트웨어마이스터고 전공동아리 INSERT
📆 2025.03.25. ~ 2025.11.27. (11개월)
🏆 2025 부산소프트웨어마이스터고 전공동아리 전시회 동상
🏆 COEX Softwave 2025 작품 전시
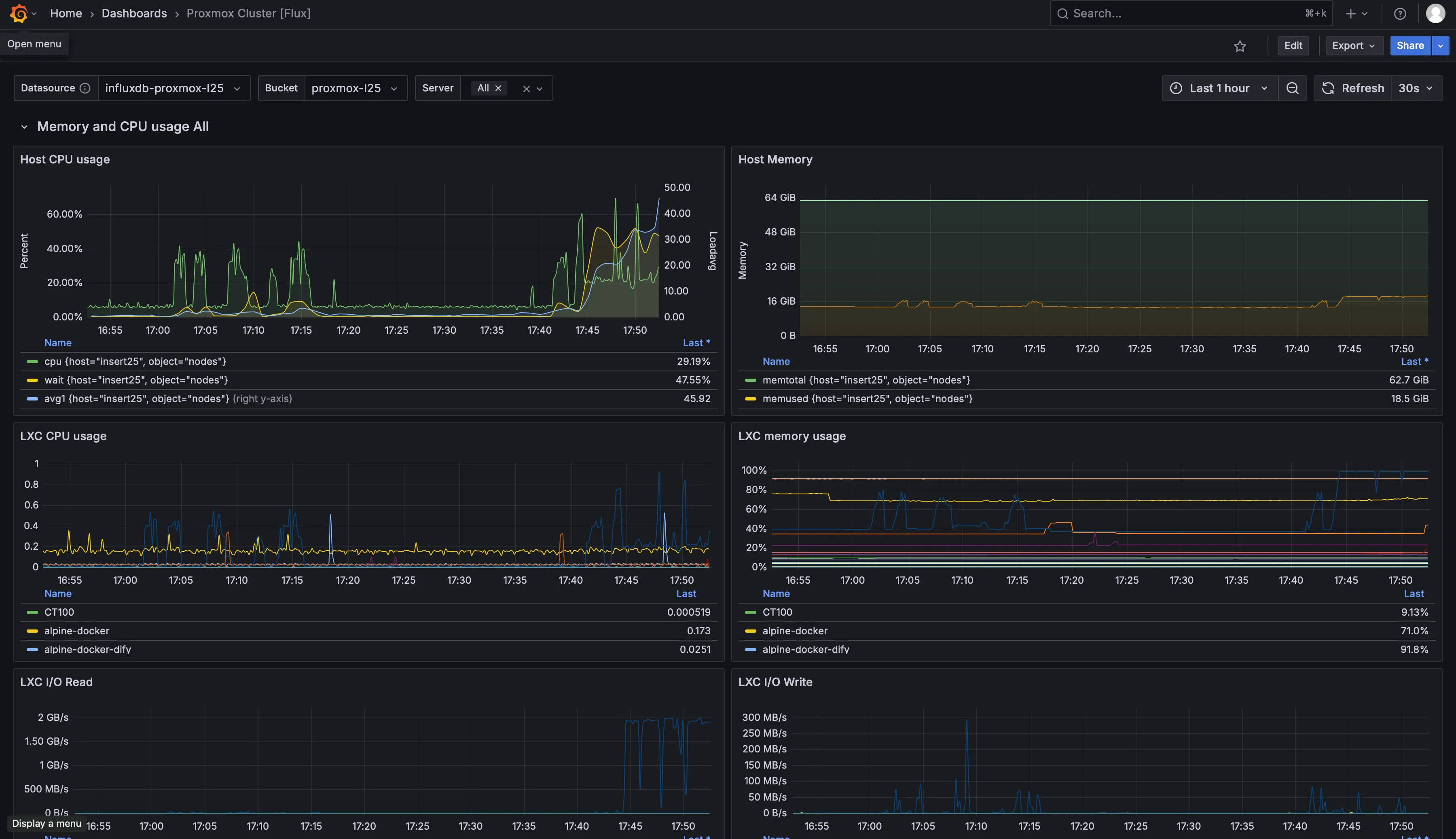
산학협력부에서 정보가 업데이트 될 때 마다 항상 직접 시각화하던 정보들을 실시간으로 자동 업데이트 하도록 대시보드를 제작하였습니다. PostgreSQL과 Grafana가 사용되었습니다.
전공동아리 INSERT 서버 구축의 전 과정을 담당하여 진행했습니다. 주요 기술스택으로는 Proxmox, Terraform, Ansible, Docker, Docker Compose가 사용되었습니다.
동아리 서비스 운영을 위한 전용 서버를 마련하고, 트래픽 및 다중 컨테이너 운용을 대비해 메모리를 64GB로 확장했습니다. 효율적인 리소스 관리를 위해 베어메탈 상태가 아닌 Proxmox VE를 도입하여 가상화 환경을 구축했습니다. 이를 통해 서비스별로 격리된 환경을 제공하고, 장애 발생 시 영향도를 최소화할 수 있는 기반을 마련했습니다.
교내 서버 특성상 포트포워딩이 불가능하여 Cloudflare Tunnel을 도입하였습니다. 하지만 초기 구성에서는 Next.js 과 Supabase가 같은 내부망에 있음에도 외부 도메인을 거쳐 통신하는 비효율이 존재했습니다.
1️⃣ 동적 프리뷰 환경
PR 번호에 기반한 포트 할당으로 격리된 테스트 환경 제공.
2️⃣ 리소스 수명주기 관리
PR Close 이벤트 발생 시 Webhook을 통해 관련 컨테이너 및 이미지를 즉시 삭제하여 유휴 리소스 방지.
3️⃣ 검증 자동화
Lighthouse CI를 통한 프론트엔드 성능 지표 측정 및 Sentry 연동.
수작업으로 인한 설정 오류(Human Error)를 방지하고, 추후 동아리 후배들이 인프라를 쉽게 이해하고 유지보수할 수 있도록 IaC 도구를 적극 도입했습니다. ‘코드가 곧 문서’가 되는 환경을 구축하여 인수인계의 복잡도를 획기적으로 낮췄습니다.
| 계층 | 도구 | 주요 측정 항목 |
|---|---|---|
| Application | Sentry | 런타임 에러, API 응답 속도, 소스맵 기반 트래킹 |
| Infrastructure | InfluxDB, Grafana | Nginx 액세스 로그, Docker 리소스(CPU/Mem) 사용량 |
| Frontend | Lighthouse | 렌더링 성능, 웹 접근성, SEO 점수 |

Infrastructure (InfluxDB, Grafana)

Application (Sentry)

Frontend (Lighthouse)
2026.04. 리눅스마스터 2급 취득 (LMS-2601-002848)
2026.02. 제 563회 정기 TOEIC 시험 700점 (LC400, RC300)
2025.12. 부산SW마이스터고 동계해커톤 최우수상
2025.12. COEX Softwave 2025 부스 전시 (교내 전공동아리 우수작)
2025.11. 부산SW마이스터고 교내 전공동아리 전시회 동상
2025.11. SW마이스터고 연합 해커톤 대상 - 부총리 겸 과학기술정보통신부장관상
2025.09. U-BDIA AI•SW 페스티벌 발표(미국현장체험학습 프로젝트 우수작)
2025.08. PTKOREA, 부산소프트웨어마이스터고 산학협력 프로젝트 체결
2025.07. 1학기 정보통신, 데이터베이스 프로그래밍, 프로그래밍(JAVA), 응용 프로그래밍 개발, 빅데이터 분석 과목 교과우수상
2025.07. 정보처리산업기사 취득(25251030182P)
2025.05. 미국 현장체험학습 - 산호세 주립 대학교 연계 프로젝트
2025.05. COEX AI EXPO KOREA 2025(국제인공지능대전) 전시 (교내 AI 공모전 우수작)
2025.04. 부산SW마이스터고 교내 AI공모전 1위
2025.01. 부산대학교 x 부산소프트웨어마이스터고 연계 겨울방학 특강
2025.01. 부산SW마이스터고등학교 네트워크 경진대회 우수상
2024.12. 부산SW마이스터고 아이디어톤 최우수상
2024.12. COEX Softwave 2024 부스 전시 (고등학생 SW개발 공모전 수상작)
2024.11. 대한민국 고등학생 SW 개발 공모전 「Software FUTURE&DREAM Challenge 2024」 대상 - 과학기술정보통신부장관상(제 24-06406호)
2024.09. Bexco AI Korea 2024 부스 전시 (교내 AI공모전 우수작)
2024.09. 부산SW마이스터고 교내 AI공모전 3위
2024.08. 국제 드론 해킹 방어대회
2024.08. 대한민국 SW융합 해커톤
2024.07. 부산SW마이스터고 교내 하계해커톤 대상
2024.07. 1학기 컴퓨터구조 교과우수상
2024.07. 부산SW마이스터고 교내 화면구현 대회 2위
2024.05. 한국정보올림피아드 1차 대회 장려상 (제 2024-1-1556호)
2024.05. TOPCIT 21회 정기평가 응시 - 3수준/423점 (TP24010510216)
2023.11. 콘텐츠유니버스 해커톤 참가
2023.09. ‘코딩으로 지역을 창작하다’ 창업경진대회 최우수상
2023.08. 부울경 중학생 알고리즘 경진대회 동상
2023.07. 부산에듀원 썸머 코딩 페스티벌
2023.06. 대한민국 학생창의력 챔피언 부산예선대회 금상
2025 부산소프트웨어마이스터고 AI공모전 1위
2025 고등학생 소프트웨어 개발 공모전 「Software FUTURE&DRREAM Challenge 2025」 금상 - 한국인공지능소프트웨어협회장상

📆 2025.01.22. ~ 2025.05.23. (4개월)
🏆 2025 부산소프트웨어마이스터고 AI공모전 1위
🏆 2025 고등학생 소프트웨어 개발 공모전 「Software FUTURE&DREAM Challenge 2025」 금상 - 한국인공지능소프트웨어협회장상
팀원 | 권민재, 이정혁(팀장), 이재환, 한지원
기여 | 프론트 에디터 환경 개발 및 RAG AI 개발
최근 설문에 따르면 “신문·방송에서 사용하는 말의 의미를 몰라 곤란하다”는 응답이 89%에 달할 만큼 외래어 사용이 급증하고 있습니다. 정부는 모든 국민이 쉽게 이해할 수 있도록 우리말 중심의 공공언어 사용을 권장하나, 국립국어원이 제안한 순화어가 직관적이지 않아 활용되지 못하고 있습니다. 정보화·글로벌화·AI 시대에 외래어 유입이 가속화되면서 비직관적 공공언어로 인한 행정 비효율과 국민의 알 권리 저해 문제가 심화되고 있습니다.
이러한 문제점을 해결하기 위해 인공지능을 활용해 문장 속 외래어를 감지하고, 사용자 선호도와 사용량을 반영해 문맥에 맞는 순화어를 추천해주는 서비스를 만들었습니다.
국립국어원이 제안한 순화어 데이터셋을 기반으로, 실제 사용량과 사용자 선호도를 분석하여, 단순히 사전에 정의된 순화어를 제안하는 것이 아니라, 실제 사용자들의 선호도를 반영한 맞춤형 추천이 가능하도록 데이터 분석을 진행하였습니다.
선호도 데이터는 설문 조사를 실시하여 각 단어마다 얼마나 원래의 뜻을 잘 나타내고 있는지를 1-5점 점수로 받았으며, 사용량 데이터는 구글 검색량을 기반으로 순화어와 외래어 각각의 검색량을 수집하여, 순화어가 외래어에 비해 얼마나 사용되고 있는지를 분석하였습니다.
이렇게 수집한 선호도와 검색량 데이터를 기반으로, 각 단어별 최종 가중치를 매겼습니다. 특히 검색량 가산점은 코드 레벨의 if-else 규칙을 그대로 수식화한 구간 함수로 정의해, 의사결정 근거를 정량적으로 설명할 수 있도록 구성했습니다.
임계값 설정 근거 수집된 단어 데이터의 검색량 비율() 분포를 분석하여 논리적 구간을 설정하고 가산점을 차등 부여했습니다.
위 방식으로 “외래어 대비 순화어 실제 사용 비율”을 연속값 로 계산하고, 해석 가능한 구간 점수로 변환하였습니다. 해당 검색량 가중치와 설문조사 가중치를 합쳐 RAG 추천 가중치에 반영했습니다.
이를 통해 단순히 사전에 정의된 순화어를 제안하는 것이 아니라, 실제 사용자들의 선호도를 반영한 맞춤형 추천이 가능하도록 구현하였습니다.
CKEditor 기반으로 WISYWIG 에디터를 커스터마이징하여, 외래어가 감지되면 해당 단어에 하이라이트가 적용되고, 클릭 시 대체 가능한 순화어 목록이 툴팁과 사이드 패널에 표시되는 UI를 구현하였습니다.
2026 부산소프트웨어마이스터고 AI 경진대회 - 딸깍연구소 팀
📆 2026.01. ~ 진행 중
🏆 2026 부산소프트웨어마이스터고 AI 경진대회 - 딸깍연구소 팀
팀원 | 이준호(팀장), 이재환, 한지원, 김한결, 이규민
기여 | 기획,프로젝트 매니징, AASM 기능 개발, 영상 제작
현존하는 AI 개발 도구들은 바이브 엔지니어링을 수행하기에도, 바이브 코딩을 수행하기에도 구조적으로 한계가 있어 Double Pain Point 를 유발하고 있습니다.
하지만 이런 방식들 모두 숙력된 개발자가 바이브 엔지니어링을 수행하기에는 아래와 같은 Pain Point가 존재했으며,
비 전문가가 바이브 코딩을 수행하기에 는 아래와 같은 Pain Point가 존재했습니다.
따라서, 전문가들이 컨텍스트를 직접 조작할 수 있도록 하는 컨텍스트 엔지니어링을 가능하게 하고, 비전문가들은 생산성이 향상되도록 유지보수가 가능한 코드를 생성하도록 돕는 추가적인 에이전트를 이용한 두가지의 새로운 AI - 인간 협업 모델을 제시합니다.

단순 코드 생성을 넘어 의도와 아키텍처를 사람이 통제하는 ‘컨텍스트 엔지니어링’ 패러다임을 차용한 새로운 AI 에이전트 코딩 도구 개발을 제시.
사용자의 요구를 무조건 수용하는 대신, 의도를 파악하여 최적의 아키텍처를 역제안하는 ‘실시간 아키텍처 린터’ 구현.
주도적으로 영상 제작에 나서 After Effects 3D 기능을 이용하여 티저 영상을 제작했습니다.
AASM 파트

HSCMM 파트
